IT-Infrastruktur Monitoring mit checkmk.
Mit der 🇩🇪 deutschen 🇩🇪 Monitoring-Lösung checkmk, können Sie Ihre IT-Infrastruktur nicht nur umfassend überwachen, sondern es bietet auch eine wichtige Schnittstelle zu Ihrem ISMS. Einige der Kernfunktionen von checkmk sind:
- Hunderte Plugins direkt vom Hersteller, mit tausenden von Anpassungsmöglichkeiten.
- Überwachung von beinahe jeden erdenklichen Zustand einer IT-Infrastruktur.
- Business Intelligence: Bewertung von dutzenden, logisch zusammenhängenden Prozessen & Zuständen.
- Vorausschauende Diagnosen für eine planbare Zukunft.
- Unterstützung bei der Inventarisierung.
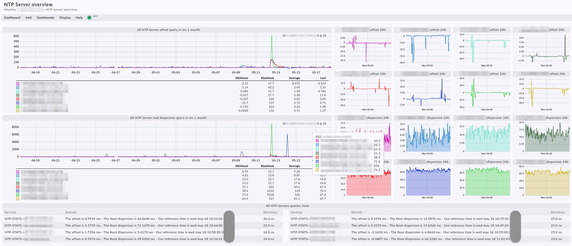
- Extrem mächtige Dashboards.
- Messbare Prozesse und aussagekräftige Reports ➞ Ideal für Ihr ISMS.
- Individuelle Alarmierung mit der Option der Eskalierung an verschiedene Fachteams.
- Individuelle Alarmierung mit der Option der Eskalierung an Entscheidungsträger,
falls eine Störung nicht behandelt wird. - Eine besonders starke API Schnittstelle.
- Made in Germany 🇩🇪.
- Kontinuierliche Weiterentwicklung.
- Checkmk ist ideal als Ergänzung zu einem SIEM.
- Und noch vieles mehr.
Als langjähriger checkmk Experte, kann ich Ihnen folgende Benefits anbieten:
- Der persönliche Anspruch, gemeinsam ein IT-Infrastruktur-Monitoring mit Sachverstand bei Ihnen zu etablieren.
- Compliance Anforderungen wie z.B. die ISO 27001:2022 oder NIS-2 zu berücksichtigen und zu ergänzen.
- Teilhabe an meinen Erfahrungen, u. a. war ich federführend bei der Implementation eines der größten checkmk Setups des Planeten mit ~50.000 Assets und einem extrem großen Grad an Automatisierung. Ferner habe ich dutzende, kundenspezifische, Plug-Ins entwickelt.
- Die Entwicklung von individuellen Plug-Ins, Checks und Dashboards.
- Lösungskompetenz, durch intensives Praxiswissen.
- Bei Bedarf: 🤝 Schnittstelle zum Hersteller.
- Bei Bedarf: ☎️ 24 × 7 Rufbereitschaft.
- Bei Bedarf: Aufbau eines SOCs z.B. in Kombination mit einem SIEM.
- Unterstützung bei der realistischen Risiko-Bewertung und Risiko-Behandlung.
Systematische Planung und Integration: Ein Schritt nach dem anderen!
Systematisch betreue ich Sie bei der Planung, Implementierung und Betriebsübergabe der checkmk Infrastruktur.
Gemeinsam verfolge ich diesen groben Plan:
- Klärung der Erwartungshaltung an Ihr Monitoring.
- Evaluierung des Asset-Managements bzw. Unterstützung bei der Erstellung eines pragmatischen (jedoch effektiven) Asset-Managements.
- Evaluierung des Datenklassifizierungsschemas und Ihrer Assets nach dessen Kritikalität.
- Evaluierung von etwaigen Wissenslücken im Kontext Monitoring und deren verschiedenen Technologien dahinter.
Gegebenenfalls biete ich fokussiertes Hands-on Training an. - Planung der Ressourcen und Aufbau der Infrastruktur. Selbst europaweite Großnetzwerke sind kein Problem.
- Planung und aktive Unterstützung bei der Anbindung der Systeme und deren sinnvollen Überwachung ➞ stets zusammen mit Ihrem IT-Team.
- Intensive Analyse der überwachten Zustände und derer Alarmmeldungen. Ich gebe False Positives keine Chance!
- Erstellung von komplexen und individuellen Dashboards und Reports. Perfekt um die Übersicht zu wahren, aber auch für Messungen im Kontext eines ISMS.
- Überwachung von wichtigen Zuständen, an die noch keiner gedacht hat. Ich sorge dafür, dass das Unsichtbare sichtbar wird.
- Entwicklung von Plugins für individuelle Anforderungen.
- 24 × 7 Betreuung und Notfallmanagement. Sie bekommen mich als direkten Ansprechpartner, ohne Umwege!
Dashboards und Reports
Direkter Kontakt zum Hersteller
Sie können bei mir bis zu 24 × 7 Support erhalten.
Ohne nerviges E-Mail-Ping-Pong,
ohne Call-Center und garantiert
ohne Verkäufer.
100 % auf Deutsch 🇩🇪 oder auf US-Englisch 🇺🇸
Zusätzlich unterstütze ich Sie bei Bedarf auch als Schnittstelle zum Hersteller.
Selbst bei hartnäckigen Problemen lasse ich Sie nicht alleine.
Lassen Sie sich beraten!
Mein Qualitätsversprechen
Meine Dienstleistung lässt Sie nicht allein, ich stehe aktiv mit Rat und Tat an Ihrer Seite.
- Objektiv, bodenständig und 100 % persönlich.
- Ohne den Teufel an die Wand zu malen.
- Dinge genau unter die Lupe nehmen, Fehler beim Namen nennen und vorausschauend arbeiten.
- Technik und Compliance aus einer Hand.
- Immer in Zusammenarbeit mit Ihrem IT-Team.
- Mit tiefgreifendem IT-Security Wissen aus der Praxis.
- Mit tiefgreifendem IT-Infrastruktur Wissen aus der Praxis.
- Mit intensivem Know-how der ISO/IEC 27001:2022 + ISO/IEC 27002:2022.
- Mit intensivem Know-how der CIS Critical Security Controls®.
- Bei Bedarf, 24x7!
- In Oberhausen/NRW ansässig, in Deutschland zu Hause.





